歡迎訪問沼河浸過濾器官網
| 產品簡述:符合國家或行業鍋爐給水標準(GB1576-79、DL/T561-95),適合中、高壓鍋爐補水水質要求。電阻率在0.5-10MΩ.cm的(超)純水。 |
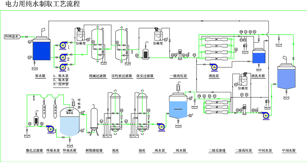
電廠鍋爐行業用水制取設備 超高壓鍋爐水質要求: 補給水設備典型工藝流程: |
郵箱:yianke@163.com
地址:北京市昌平區城北街道新悅家園15號樓
| 產品簡述:符合國家或行業鍋爐給水標準(GB1576-79、DL/T561-95),適合中、高壓鍋爐補水水質要求。電阻率在0.5-10MΩ.cm的(超)純水。 |
電廠鍋爐行業用水制取設備 超高壓鍋爐水質要求: 補給水設備典型工藝流程: |
可使用于:電子、醫藥、化妝品、生物 工程、食品、化工、電廠、造紙、玻璃、漂染廠、醫院、酒店、鍋爐水軟化、實驗用水及各種生活、工業廢水處理等等。

沼河浸過濾器特別注重產品與技術質量,以優質的產品及先進的技術為本,擁有環境工程、給排水、污水處理、消毒、電氣、土建、自控、化工等各類專業工程技術人員和專家顧問團隊;公司擁有完善的生產、經營與售后服務體系;具有專業的生產設備、規模化的生產能力與技術優勢,有著多年成熟的經驗和獨到的技術優勢。
郵箱:yianke@163.com
公司地址:北京市昌平區城北街道新悅家園15號樓7單元102D
掃描二維碼微信聯系
24小時免費技術咨詢