歡迎訪問沼河浸過濾器官網
| 產品簡述:化工行業中溶劑用水、化學分析、化工材料、產品清洗、物質的分離、濃縮、提純,廢物回收等場合都需要用到膜分離設備,用水水質電導率從20uS/cm-0.1uS/cm。 |
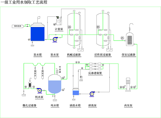
化工行業對水質的要求: 應用場合: 產品典型工藝流程: ☆自來水----水泵----多介質過濾器----活性炭過濾器----自動加藥裝置----保安過濾器----高壓泵----一級反滲透----中間水箱----高壓泵----二級反滲透----純水箱----純水泵 |
郵箱:yianke@163.com
地址:北京市昌平區城北街道新悅家園15號樓
| 產品簡述:化工行業中溶劑用水、化學分析、化工材料、產品清洗、物質的分離、濃縮、提純,廢物回收等場合都需要用到膜分離設備,用水水質電導率從20uS/cm-0.1uS/cm。 |
化工行業對水質的要求: 應用場合: 產品典型工藝流程: ☆自來水----水泵----多介質過濾器----活性炭過濾器----自動加藥裝置----保安過濾器----高壓泵----一級反滲透----中間水箱----高壓泵----二級反滲透----純水箱----純水泵 |
可使用于:電子、醫藥、化妝品、生物 工程、食品、化工、電廠、造紙、玻璃、漂染廠、醫院、酒店、鍋爐水軟化、實驗用水及各種生活、工業廢水處理等等。

沼河浸過濾器特別注重產品與技術質量,以優質的產品及先進的技術為本,擁有環境工程、給排水、污水處理、消毒、電氣、土建、自控、化工等各類專業工程技術人員和專家顧問團隊;公司擁有完善的生產、經營與售后服務體系;具有專業的生產設備、規模化的生產能力與技術優勢,有著多年成熟的經驗和獨到的技術優勢。
郵箱:yianke@163.com
公司地址:北京市昌平區城北街道新悅家園15號樓7單元102D
掃描二維碼微信聯系
24小時免費技術咨詢